
网站首页 > 专利信息
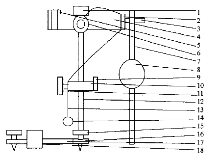
一种单摆复摆合成实验仪,主要由T形座、立柱、角度板、上座、三角刀口、压线板、U形刀承、绕线盘、单摆线、单摆小球、摆杆和摆锤等组成。立柱固定在T形座上,角度板固定在立柱中部,上座安装在立柱顶端,绕线盘安装在上座左侧面或者右侧面,三角刀口、压线板安装在上座前端面,压线板套在三角刀口上并由螺钉紧固在上座上,U形刀承安装在上座后方,复摆摆杆和摆锤在不用时就放在U形刀承上。做单摆实验时,取下三角刀口,松开压线板,量好单摆线长度,用压线板压紧单摆线即可实验,实验结束后将单摆线和单摆小球绕挂在立柱中部的角度板紧固螺钉上,这就不影响复摆实验的进行了。做复摆实验时,装上三角刀口和摆杆摆锤即可,实验结束后将摆杆(摆锤)悬挂于上座后方的U形刀承上,这就不会妨碍单摆实验的进行了。单摆复摆合成实验仪的有效果是,在一套实验装置上实现了单摆和复摆两种实验,使仪器占用空间减半,仪器费用减半,仪器使用效率倍增,同时可使学生进一步理解单摆、复摆两种实验原理的联系。

联系电话:028-87659663 028-85404682 028-85460925 邮箱:cdjz617@126.com
办公地址:四川省成都市武侯区科华街10号四川大学国家高新技术孵化平台609
成都川大技术转移集团有限公司
蜀ICP备11025552号-1
Copyright © 2007-2011 技术支持:成都网络公司-三以网络